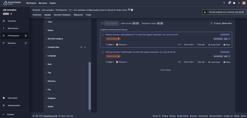
Top 7 Python Code Review Tools For Developers - Qodo
Top 7 Code Review Best Practices For Developers in 2025 - Qodo
Top 7 Python Code Generator Tools in 2025 - Qodo
10 Best Java Code Review Tools for Developers [2025 Guide] - Qodo
7 Best Python Code Review Tools Recommended by Developers
8 Best Python Code Review Tools 2025 - Bito
Python Code Review Tools for Developers: A Detailed Guide
Top Python Code Quality Tools - TechBeamers
Best Code Review Tools For Python at Zoe Holland blog
Best 11 Python Automation Tools for Testing for 2025 - Qodo
Top 9 Code Quality Tools to Optimize Software Development in 2025 - Qodo
23 Best Code Review Tools For Developers [2025 Guide]
Best Debugging Tools for Python Developers Complete Guide | MoldStud
Essential Code Quality Tools for Remote Python Development Teams: Best ...
15 Best AI Coding Assistant Tools in 2025 - Qodo
Qodo Review: Best AI Code Testing Tool in 2025? - YouTube
python code review best practices Python coding best practices
Python Code Review Checklist: All Steps Included | Redwerk
Qodo AI-powered Interactive Code Integrity Tool - Qodo
9 Best Python AI Coding Tools 2025 [Free & Paid] - Bito
Improve Your Python Code Review with Best Practices | MoldStud
Python Code Review Checklist (With Examples) | Jetbrains Qodana
Qodo Launches Automated Compliance Checks in Its Code Review Agent
Best AI Tools for Developers: Everything You Need in Coding – TechCult
10 Best Code Analysis and Code Quality Tools in 2026
Top 5 AI Coding Tools Every Developer Should Learn in 2025 (Free & Paid ...
15 Best AI Coding Assistant Tools in 2025 | Qodo
Best 11 Code Assessment Tools in 2025
Qodo Blog | Generative AI, Code Integrity and More
Codium is now Qodo | Book a Demo
Las 10 Mejores Herramientas de Revisión de Código con IA en 2025
Python_code_review_tool/app.py at main · PRANITH1997/Python_code_review ...
Based on this image's title: “Top 7 Python Code Review Tools For Developers - Qodo”