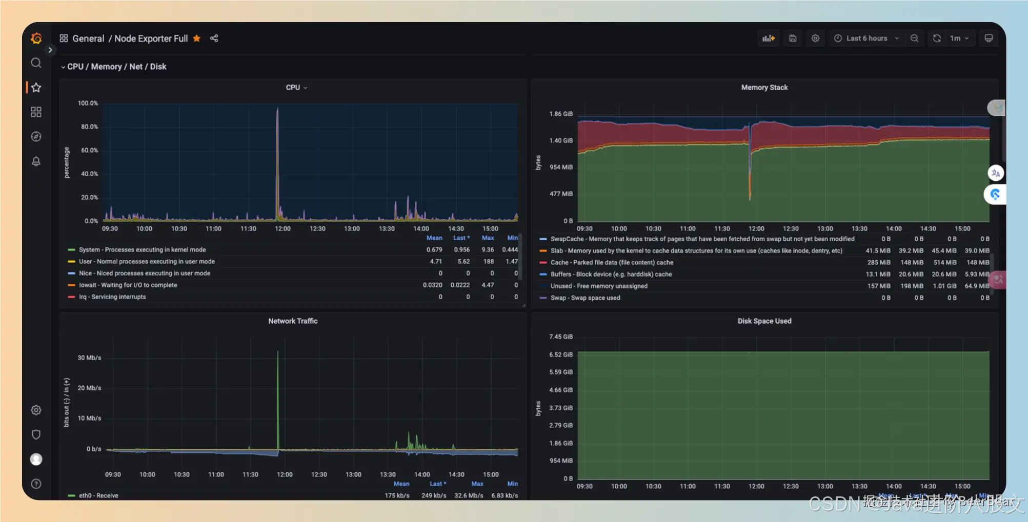
跑得好好的Java进程,怎么突然就瘫痪了? - 知乎
线上服务Java进程假死快速排查、分析 - 知乎
java 应用什么情况下会出现宕机 java程序崩溃的原因_gulaotou的技术博客_51CTO博客
Java 服务不可用问题排查_jvm查看 java 服务突然死亡 怎么查找日志-CSDN博客
Linux服务器Java进程突然消失排查办法_java进程被linux杀掉生成一个pid文件-CSDN博客
[Java多线程-基础] 如何定位线程中的死锁问题?_java如何找到死锁对象-CSDN博客
【解决问题】java项目启动缓慢原因排查_java项目启动很慢-CSDN博客
记录一下Java程序卡住的问题(长时间无返回无响应)_java系统突然卡顿原因-CSDN博客
java进程占用CPU过高常见的两种情况及分析定位_u8c java进程占用cpu高-CSDN博客
【Java】服务CPU占用率100%,教你用jstack排查定位-阿里云开发者社区
windows下启动了多个java,杀死指定进程_windows杀掉指定java服务-CSDN博客
Java进程假死排查 - HeavenTang - 博客园
如何查看Java进程和线程_idea怎么看java程序运行情况-CSDN博客
CentOS如何查找并强制终止Java进程? - 数海云
【JAVA并发第一篇】Java的进程与线程 - 就行222 - 博客园
Jarboot:一个强大的Java进程管理工具-java -jar 后台运行
java基础:进程_java进程-CSDN博客
IDEA端口被占用,如何 kill 掉进程?_java怎么kill进程端口-CSDN博客
java正常运行但javac报错_可以java -version 但是javac报错-CSDN博客
JAVA进程突然消失问题解决方案_java_脚本之家
一文讲透Java Agent是什么玩意?能干啥?怎么用? - 知乎
Java异常处理的20个最佳实践:告别系统崩溃 - 个人文章 - SegmentFault 思否
记一次java进程频繁挂掉问题排查修复 - 知乎
JavaEE:进程调度的基本过程_java进程调度-CSDN博客
Java应用程序性能调优的秘诀:掌握JVM自带的命令行工具 - 知乎
Java进程突然挂掉排查分析手记(jvm bug)-CSDN博客
Spring Java scheduler定时任务突然不执行的终极解决方法_scheduled定时任务跑一段时间不跑了-CSDN博客
有些线程跑着跑着就不见了_java线程执行一半消失了-CSDN博客
【Linux】进程状态(阻塞、挂起、僵尸进程)_进程阻塞与挂起-CSDN博客
Java进程CPU高负载排查_java程序cpu负载过高排查-CSDN博客
Java 排查 JVM 问题(进程反应缓慢、僵死、CPU 占用过高、内存等问题)_java 内存排序服务器慢-CSDN博客
在线分析java的卡死问题。tomcat卡死了?一分钟定位原因 - 知乎
linux怎么查看java进程(linux查看java进程的命令及方法) - 科技师
如何kill所有Java进程
记一次线上Java程序故障惊心动魄两小时-java 线上故障排查
linux 查看java进程 linux查看java进程并停止的命令_mob6454cc7b3ae8的技术博客_51CTO博客
线上 Java 应用各种线上故障,如何应对?_Java技术栈
Java 项目突然崩溃,日志无报错怎么办? - 美云
记一次Java程序莫名其妙消失不见的排查_java 项目启动后过一会就没了如何排查-CSDN博客
Linux 下查找运行中的 Java 进程及 .jar 文件位置 - 技术栈
线上环境Kafka hang住了?我们怎么是处理的?_java kafka进程卡死-CSDN博客
八股文——进程管理(线程崩溃了,进程也会崩溃吗)_java线程崩溃会导致进程崩溃吗-CSDN博客
springboot tomcat 挂掉,假死无响应原因总结和解决方案 - 知乎
java ThreadPool 执行一段时间后卡死,不再执行任务_thread 为什么会让程序停很长时间-CSDN博客
Java-代码生成器的实现_java代码生成器-CSDN博客
idea进程结束但是项目页面正常运行怎么办_java_脚本之家
Java 中如何优雅的关闭进程&线程_java 关闭进程-CSDN博客
记一个有趣的java项目部署到服务器变慢的问题 - 一只韭菜 - 博客园
JVM命令之 jps:查看正在运行的Java进程_jps命令-CSDN博客
排查java进程被linux杀掉_java进程总是被杀-CSDN博客
Java并发-线程与进程、线程安全、锁、阻塞队列详解,看这一篇就够了_java 进程锁-CSDN博客
Java进程假死hang 如何监控_mob64ca14005461的技术博客_51CTO博客
Java应用崩溃的排查流程_如何根据core文件定位java崩溃-CSDN博客
java程序异常占满cpu_java服务导致cpu到100会重启吗-CSDN博客
美人鱼01:“喂郑总,谈的好好的干嘛突然之间要喷农药呢”_高清1080P在线观看平台_腾讯视频
Java复习与学习笔记----进程和线程与同步(下)-阿里云开发者社区
windows查看所有java占用端口 windows查看java进程路径_mob6454cc77db30的技术博客_51CTO博客
windows查看java进程信息_windows查看java进程详细信息-CSDN博客
进程和线程的相关命令_cmd 查询运行的 java 进程-CSDN博客
我终于体会到了:代码竟然不可以运行,为什么呢?代码竟然可以运行,为什么呢?_代码跑起来了 为什么 代码没跑起来 为什么-CSDN博客
Java线程错误排查与解决指南-HCRM博客
某Java服务异常退出原因排查过程分享-搜狐
(简洁版)Java的快速失败(fail-fast)与安全失败,源码分析+详细讲解_java 快速失败-CSDN博客
打开Java文件闪退_java一打开就闪退怎么解决-CSDN博客
就这一篇轻松带你掌握Java多线程的高并发问题,网友:太实用了 - 知乎
Java 应用线上问题排查思路、常用工具小结 - 知乎
这天聊得好好的,怎么就跑了呢。 - YouTube
Java并发 | 06.[应用] Windows系统下查看和杀死进程_window 如何杀死所有java的进程的命令-CSDN博客
Windows中如何查看Java进程对应的进程ID(PID),以及如何kill进程详解_windows查看java进程-CSDN博客
JAVA项目启动时出现“java.lang.OutOfMemoryError: Java heap space”问题的解决办法_idea ...
0依赖高性的JAVA基础架构Sparrow开源 - 知乎
Java-异常处理_抛出异常后停止-CSDN博客
一些可以显著提高大型 Java 项目启动速度的尝试 - 知乎
Based on this image's title: “跑得好好的Java进程,怎么突然就瘫痪了?__凤凰网”